Search Exchange
Search All Sites
Nagios Live Webinars
Let our experts show you how Nagios can help your organization.Login
Directory Tree
check_snmp_iftraffic
Current Version
1.0.1
Last Release Date
2022-09-23
Compatible With
- Nagios XI
Owner
License
GPL
Hits
1932
Files:
| File | Description |
|---|---|
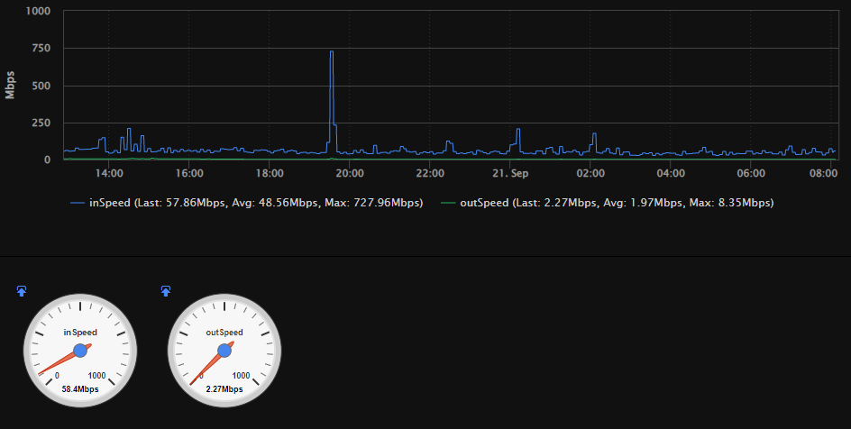
| TrafficSpeedGraph.png | Nagios XI Performance Graph with all perfdata disabled except In and Out Speed |
Meet The New Nagios Core Services Platform
Built on over 25 years of monitoring experience, the Nagios Core Services Platform provides insightful monitoring dashboards, time-saving monitoring wizards, and unmatched ease of use. Use it for free indefinitely.
Monitoring Made Magically Better
- Nagios Core on Overdrive
- Powerful Monitoring Dashboards
- Time-Saving Configuration Wizards
- Open Source Powered Monitoring On Steroids
- And So Much More!
Version 1.0.1:
Cleaned up code to make it more neat.
Added an option to set the SNMP timeout and retry values.
Version 1.0.0:
Converted check_iftraffic64 from Net::SNMP to Net-SNMP so it would now support AES-192 and AES-256 (including AES-256C for Cisco devices). Simplified some of the original code and added options to remove certain perfdata from reporting.
Cleaned up code to make it more neat.
Added an option to set the SNMP timeout and retry values.
Version 1.0.0:
Converted check_iftraffic64 from Net::SNMP to Net-SNMP so it would now support AES-192 and AES-256 (including AES-256C for Cisco devices). Simplified some of the original code and added options to remove certain perfdata from reporting.
Reviews (0)
Be the first to review this listing!

New Listings